Skip to main content

Prometheus和Grafana学习教程

一、Prometheus概述

1、什么是Prometheus?

Prometheus(普罗米修斯)是一套开源的<span style="color:red">监控&报警&时间序列数据库</span>的组合,由go语言开发。适合监控容器平台或服务器监控,因为Kubernetes(俗称k8s)的流行带动了Prometheus的发展。

Prometheus应用场景:

1、解决大数据环境中服务的监控操作

2、监控Linux/windows系统

2、时间序列数据库?

2.1 数据库分类

  • 关系型

mysql,oracle,sql server,sybase,db2,access等

  • 非关系型(nosal)
数据库类型常见数据库
key-valuememcahe redis etcd
文档型mongodb elasticsearch
列式hbase
时序prometheus
图形no4j
  • 时间序列数据(TimeSeriesData):<span style="color:red">按照时间顺序记录系统、设备状态变化的数据被称为时序数据</span>

2.2 时序数据库特点

  • 数据带有时间属性,且数据量随着时间递增

  • 大都为插入操作较多且无更新需求,插入数据多,每秒钟插入数据可到达于万其至上亿条

  • 分析过去时序数据可以做成多纬度报表,揭示其趋势性、规律性、异常性

  • 分析时序数据趋势可以做大数据分析,机器学习,实现预测和预警

  • 能够按照条件筛选数据,也可以按照时间范围统计,聚合,展示数据

2.3 常见应用场景

  • 无人驾驶车辆运行中要记录的经度,纬度,速度,方向,旁边物体的距离等等。每时每刻都要将数据记录下来做分析。

  • 某一个地区的落车辅的行驶轨迹数据

  • <span style="color:red">传统证券行业实时交易数据</span>

  • <span style="color:red">实时运维监控数据等</span>

3、Prometheus主要特性

  • 多维度数据模型

  • 灵活的查询语言

  • 不依赖分布式存储,单个服务器节点是自主的

  • 以HTTP方式,通过pull模型拉去时间序列数据

  • 也可以通过中间网关支持push模型

  • 通过服务发现或者静态配置,来发现自标服务对象

  • 支持多种多样的图表和界面展示

4、Prometheus架构图

二、Prometheus环境搭建

1、实验环境准备

这里的演示环境是3台centos7

1.1设置固定ip

#配置固定ip
nmtui

1.2配置主机名

#配置主机名
hostnamectl set-hostname server

1.3安装npt时间同步服务

yum stall ntp -y

systemctl restart ntpd

systemctl enable ntpd

1.4关闭防火墙

systemctl stop firewalld

systemctl disable firewalld

iptables -F

#vim /etc/selinux/config\
SELINUX=disabled

配置后重启3台服务器

2、安装Prometheus

2.1下载prometheus

https://prometheus.io/download/#prometheus/

Prometheus版本版本注释
Pre-release(beta)测试版
release最新版学习
LTS长期稳定版生产

这里下载release版本学习

2.2安装

#解压
tar -xf prometheus-2.54.1.linux-amd64.tar.gz -C /usr/local/

#更改目录名
mv /usr/local/prometheus-2.54.1.linux-amd64/ /usr/local/prometheus

#加载配置文件运行
/usr/local/prometheus/prometheus --config.file="/usr/local/prometheus/prometheus.yml" &

#添加使用nohub命令来监控运行状态,nohub会在当前目录下生成一个nohup.out日志文件,便于排查问题
nohub /usr/local/prometheus/prometheus --config.file="/usr/local/prometheus/prometheus.yml" &

2.3访问

检查Prometheus是否在运行

[root@server prometheus]# netstat -tunlp|grep prometheus
tcp6 0 0 :::9090 :::* LISTEN 7095/prometheus

浏览器访问ip:9090

2.4查看配置信息

选择status的targets,查看Prometheus的运行状态

2.5测试

添加一个监控cpu参数:process_cpu_seconds_total

点击graph查看运行状态图

3、监控远程Linux主机

3.1下载node_exporter

https://prometheus.io/download/#node_exporter

3.2安装

#解压
tar -xf node_exporter-1.8.2.linux-amd64.tar.gz -C /usr/local/

#更改目录名
mv /usr/local/node_exporter-1.8.2.linux-amd64/ /usr/local/node_exporter

#运行
/usr/local/node_exporter/node_exporter &

3.3访问

检查node_exporter是否在运行

[root@agent node_exporter]# netstat -tunlp|grep node_exporter
tcp6 0 0 :::9100 :::* LISTEN 15196/node_exporter

浏览器访问ip:9100

3.4查看运行状态

点击上图中的metrics,获取node_exporter运行状态

4、监控远程windows主机

4.1下载windows_exporter

https://github.com/prometheus-community/windows_exporter

msi版本安装程序会将windows_exporter设置为 Windows 服务

4.2安装并配置防火墙规则

管理员权限安装

配置防护墙规则

netsh advfirewall firewall add rule name="windows_expoter" dir=in action=allow protocol=TCP localport=9182

4.3访问

cmd查看是否有监听端口

netstat -ano| findstr "9182"

4.4重新配置Prometheus

  • /usr/local/prometheus/prometheus.yml末尾添加如下内容
  - job_name: "win10"
static_configs:
- targets: ["192.168.8.109:9182"]
  • 重启Prometheus生效
jobs

kill %1

/usr/local/prometheus/prometheus --config.file="/usr/local/prometheus/prometheus.yml" &

4.5grafana添加windows主机

https://grafana.com/grafana/dashboards/

下载合适的windows监控模板,导入后即可查看

4.6 Prometheus后台占用

内存占用20M作用

5、重新配置Prometheus

5.1结束Prometheus后台任务

[root@server prometheus]# jobs
[1]+ Running nohup /usr/local/prometheus/prometheus --config.file="/usr/local/prometheus/prometheus.yml" &

[root@server prometheus]# kill %1

5.2修改Prometheus配置文件

修改prometheus.yml末尾,改为如下内容

# A scrape configuration containing exactly one endpoint to scrape:
# Here it's Prometheus itself.
scrape_configs:
# The job name is added as a label `job=<job_name>` to any timeseries scraped from this config.
- job_name: "prometheus"

static_configs:
- targets: ["192.168.8.61:9090"]

- job_name: "agent"
static_configs:
- targets: ["192.168.8.62:9100"]

5.3重新启动Prometheus

/usr/local/prometheus/prometheus --config.file="/usr/local/prometheus/prometheus.yml" &

5.4访问配置监控信息

浏览器登陆ip:9090,查看targets,出现两个监控目标,状态为up

添加一个内存监控参数,查看出现agent和Prometheus两个目标

选择不同的目标,出现不一样的监控信息

6、远程监控Mysql服务器

mariadb和mysql操作基本相同,这里用mariadb演示

6.1安装mariadb

#检查是否安装mariadb
rpm -aq|grep mariadb

#删除已经安装的mariadb
rpm -e mariadb-libs-5.5.68-1.el7.x86_64 --nodeps

#安装mariadb
yum install mariadb-server -y

#配置开机自启
systemctl enable mariadb

#启动
systemctl start mariadb

#进入mariadb,默认没有密码,回车直接进入
mysql -uroot -p

#查看数据库
show databases;

6.2数据库授权

  • 创建数据访问授权账户
grant all ON *.* to 'mysql_monitor'@'%' identified by '123';

#如果后面Prometheus无法获取数据,可以修改账户
grant all ON *.* to 'mysql_monitor'@'localhost' identified by '123';
  • 刷新权限
flush privileges;
  • 退出
exit

6.3安装mysqld_exporter

  • 下载mysqld_exporter

https://prometheus.io/download/#mysqld_exporter

  • 安装
tar -xf mysqld_exporter-0.15.1.linux-amd64.tar.gz -C /usr/local/

mv /usr/local/mysqld_exporter-0.15.1.linux-amd64/ /usr/local/mysqld_exporter

6.4创建连接mariadb配置文件

新建一个.my.cnf配置文件,输入数据库访问的账号和密码

[root@agent mysqld_exporter]# cat /usr/local/mysqld_exporter/.my.cnf
[client]
user=mysql_monitor
password=123

6.5启动mysqld_exporter

#启动
nohup/usr/local/mysqld_exporter/mysqld_exporter --config.my-cnf="/usr/local/mysqld_exporter/.my.cnf" &

#查看服务的状态信息和端口
cat nohub.out

#查看服务
[root@agent mysqld_exporter]# netstat -ntlup |grep 9104
tcp6 0 0 :::9104 :::* LISTEN 2848/mysqld_exporte

6.6查看运行状态

浏览器登陆ip:9104

6.7重新配置Prometheus

  • 结束Prometheus进程
[root@server ~]# jobs
[1]+ Running /usr/local/prometheus/prometheus --config.file="/usr/local/prometheus/prometheus.yml" &
[root@server ~]# kill %1
  • 修改Prometheus配置文件

/usr/local/prometheus/prometheus.yml 配置文件末尾增加mariadb项

# A scrape configuration containing exactly one endpoint to scrape:
# Here it's Prometheus itself.
scrape_configs:
# The job name is added as a label `job=<job_name>` to any timeseries scraped from this config.
- job_name: "prometheus"

static_configs:
- targets: ["192.168.8.61:9090"]

- job_name: "agent"
static_configs:
- targets: ["192.168.8.62:9100"]

- job_name: "mariadb"
static_configs:
- targets: ["192.168.8.62:9104"]
  • 重新启动Prometheus
nohup /usr/local/prometheus/prometheus --config.file="/usr/local/prometheus/prometheus.yml" &

6.8查看Prometheus运行状态

如图示,已经出现mariadb的监控目标

三、Grafana数据可视化

1、Grafana介绍

Grafana是一个开源的度量分析和可视化工具,可以通过将采集的数据分析,查询,然后进行可视化的展示,并能实现报警

2、Grafana安装与登陆

2.1下载

选择self-managed版本的download

选择oss社区版的centos版本,这个链接可以离线下载,也可在线安装

2.2安装grafana

yum install ./grafana-11.2.1-1.x86_64.rpm -y

2.3启动

#开机启动
systemctl enable grafana-server

#启动
systemctl start grafana-server

#端口验证
[root@grafana ~]# netstat -ntlup |grep 3000
tcp6 0 0 :::3000 :::* LISTEN 26533/grafana

#软件名称过滤
[root@grafana ~]# netstat -ntlup |grep grafana
tcp6 0 0 :::3000 :::* LISTEN 26533/grafana

2.4登陆

浏览器ip:3000,默认账号密码均为admin

首次登陆需要改密码,为方便测试,这里改为123456

登陆成功

3、设置Prometheus为Grafana数据源

3.1在Grafana中添加Prometheus

添加Prometheus的ip和端口,获取数据的方式为get

点击设置和测试后,添加完成

4、Grafana实现自定义监控CPU负载

4.1新建一个面板

选择数据源

4.2配置面板参数

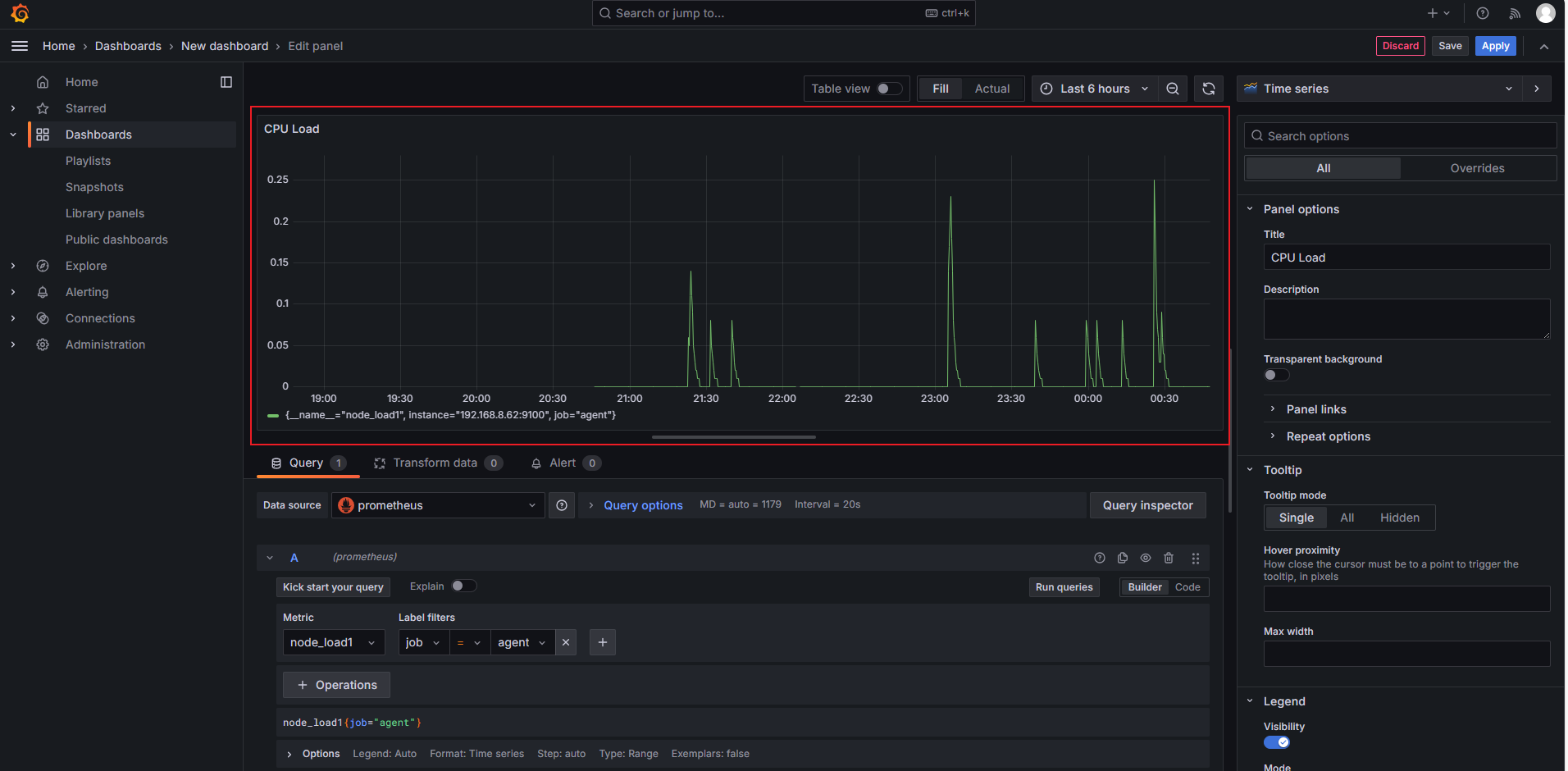
修改面板名称为CPU Load

添加一个node_load1,监控cpu1分钟的平均负载

任务类型为job

监控目标为agent

最后点击 run queries 运行,生成有数据的面板

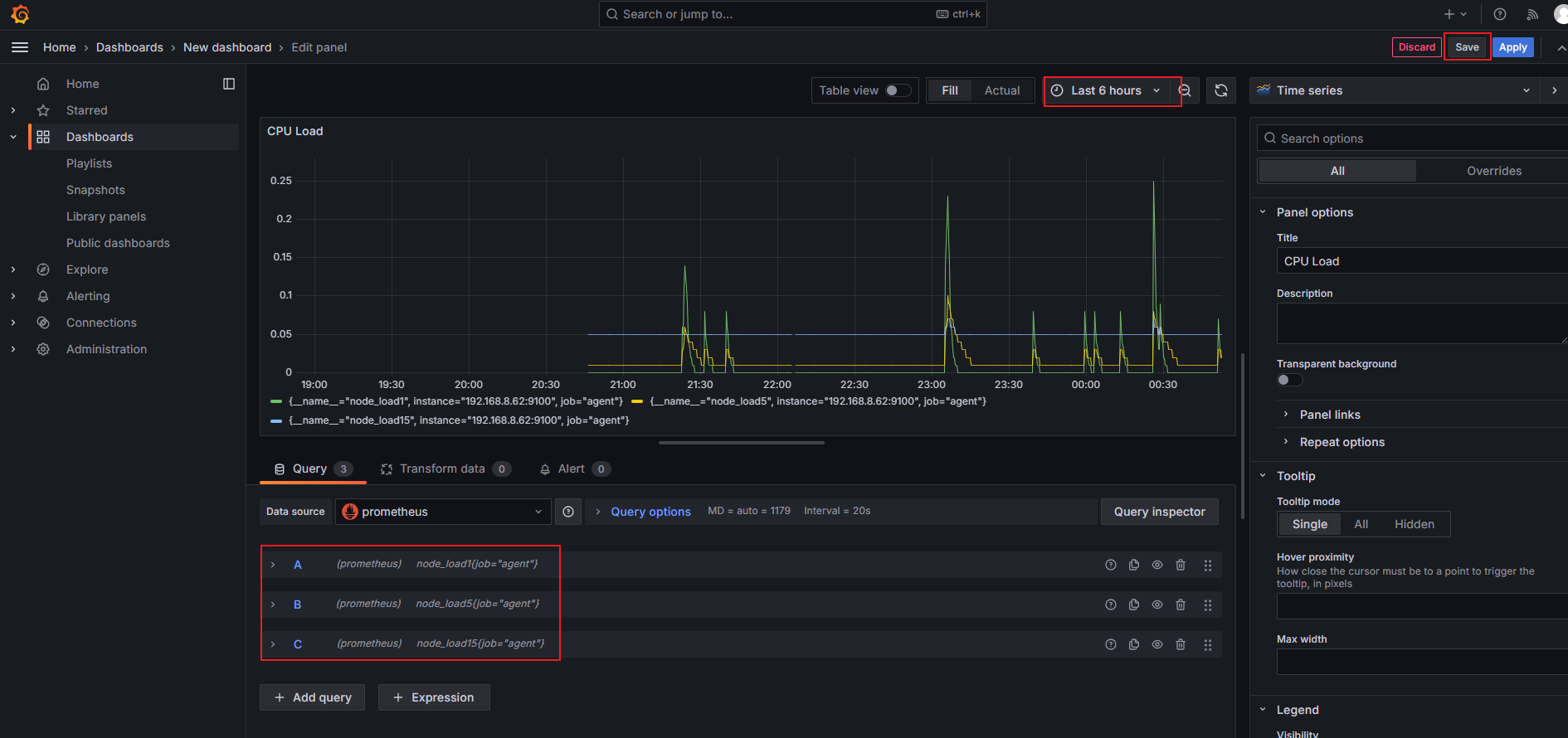
点击右上角的apply生效

点击edit返回来继续编辑

添加add query增加查询内容,这里再添加cpu平均5分钟和15分钟的数据,可自由选择数据的时间区间,最后save保存

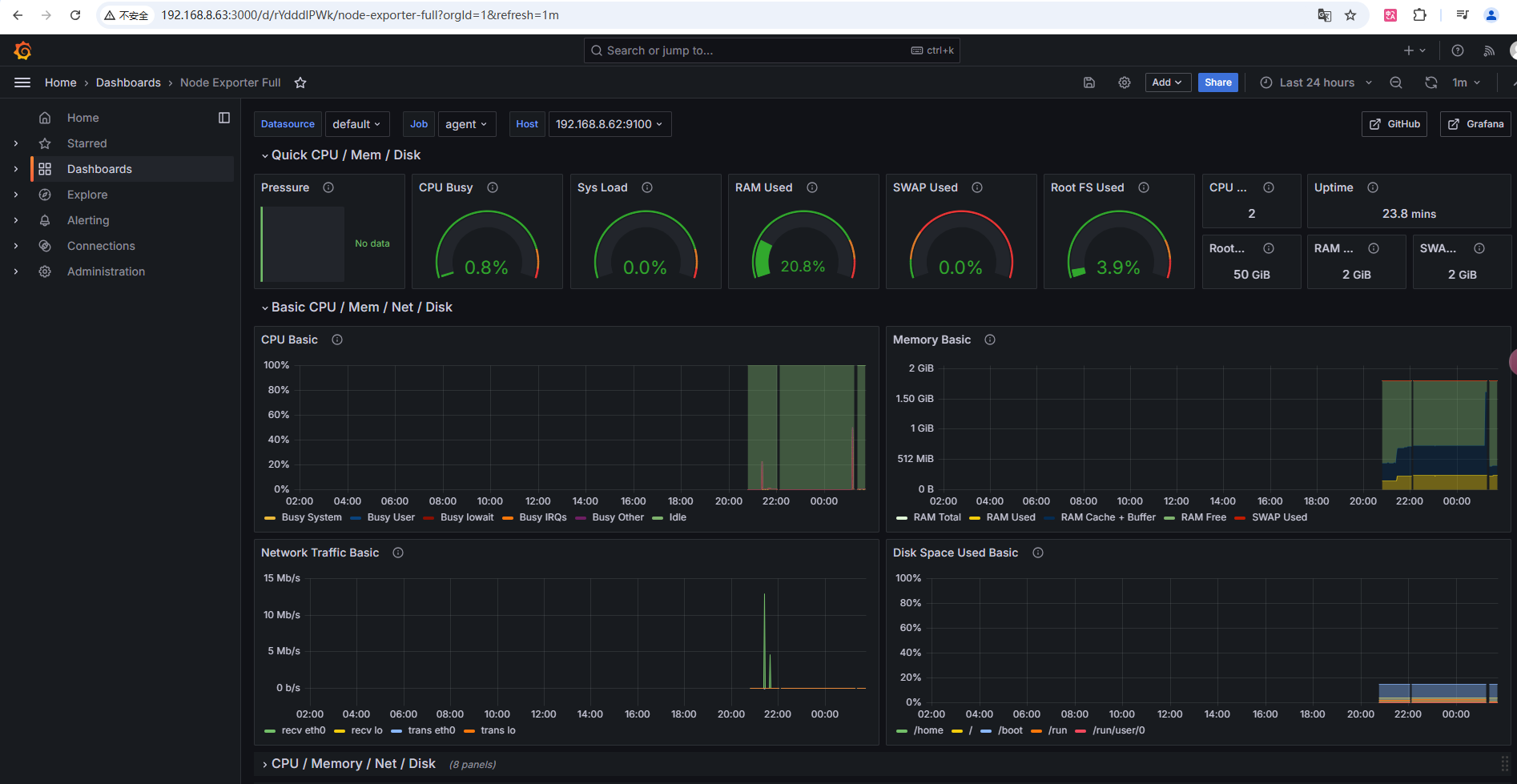
4.3使用grafana模板

选择import

打开grafana官网提供模板链接,添加一个模板id

https://grafana.com/grafana/dashboards/

点击粘贴板,获取模板id

粘贴后,选择laod载入

添加Prometheus数据源后导入

导入模板完成,可以在这个模板的基础上修改为自己想要的展示面板